Flutter DevTools: Debug & Optimize Apps
Flutter's debugging & profiling tools for better apps
Flutter DevTools is the essential companion for every Flutter developer, providing a powerful suite of debugging and performance analysis tools that help you build high-quality applications efficiently.

What is Flutter DevTools?
Flutter DevTools is a comprehensive suite of performance profiling and debugging tools specifically designed for Flutter and Dart applications. It provides developers with deep insights into their app’s behavior, performance characteristics, and potential issues—all through an intuitive web-based interface.
Think of DevTools as your mission control center for Flutter development. Whether you’re tracking down a tricky bug, optimizing performance, analyzing memory usage, or inspecting your widget tree, DevTools gives you the visibility and control you need to build exceptional applications.
The toolset includes multiple specialized views:
- Widget Inspector - Visualize and explore your widget tree
- Performance View - Profile frame rendering and identify jank
- Memory View - Track memory allocation and find memory leaks
- Network Monitor - Inspect HTTP requests and responses
- Debugger - Set breakpoints and step through code
- Logging View - View application logs and diagnostic messages
- App Size Tool - Analyze what’s contributing to your app’s size
Getting Started with Flutter DevTools
Installation and Setup
Flutter DevTools comes bundled with the Flutter SDK, so if you have Flutter installed, you already have DevTools. However, you can also install it as a standalone tool. If you’re new to Flutter or need to set up your development environment from scratch, our guide on installing and configuring Flutter can help ensure everything is properly configured.
When working with modern development environments, proper setup is crucial. If you’re using VS Code as your primary editor, DevTools integrates seamlessly—you can launch it directly from the editor. Learning the essential VS Code shortcuts and commands can significantly speed up your workflow. For those interested in creating consistent development environments across teams, using Dev Containers provides an excellent solution for reproducible setups.
To verify DevTools is available:
flutter doctor
To activate DevTools globally:
flutter pub global activate devtools
To launch DevTools from the command line:
flutter pub global run devtools
Launching DevTools
There are several ways to access Flutter DevTools:
From VS Code or Android Studio: When you run a Flutter app in debug mode, your IDE typically provides a DevTools button or menu option. In VS Code, look for the “Open DevTools” option in the debug toolbar.
From the Command Line: When running your Flutter app, you’ll see a message like:
Flutter DevTools, running on http://127.0.0.1:9100
Simply open this URL in your browser.
Standalone Launch:
flutter pub global run devtools
Then connect it to your running Flutter application using the VM service URL displayed in your terminal.
Widget Inspector: Understanding Your UI Structure
The Widget Inspector is arguably the most frequently used DevTools feature. It provides a visual representation of your widget tree, making it easy to understand the structure and layout of your application.
Key Features of Widget Inspector
Visual Widget Tree: Navigate through your app’s widget hierarchy, seeing exactly how widgets are nested and composed. This is invaluable when working with Flutter’s compositional approach to building UIs.
Layout Explorer: Visualize how Flutter’s layout algorithm positions and sizes widgets. You can see constraints, sizes, and positioning information for any widget in the tree.
Widget Details Panel: Select any widget to view detailed information including:
- Widget properties and their values
- Creation location in your source code
- Render object details
- Diagnostic properties
Select Widget Mode: Click the crosshair icon, then click on any element in your running app to jump directly to that widget in the inspector. This is perfect for investigating “what is that widget?” questions.
Debug Paint: Enable visual debugging overlays that show:
- Widget boundaries
- Padding and margins
- Baselines
- Repaint boundaries
When building complex layouts, the Widget Inspector becomes indispensable. The visual representation helps you understand exactly how Flutter is constructing your UI—essential knowledge as your apps grow in complexity.
Practical Widget Inspector Tips
- Use the “Show Guidelines” option to see alignment and spacing issues
- Enable “Highlight Repaints” to identify widgets rebuilding unnecessarily
- Check “Invert Oversized Images” to find images that are larger than their display size
- Use “Show Baselines” when aligning text precisely
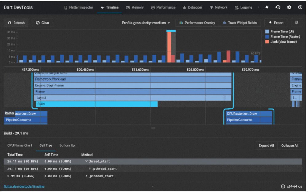
Performance View: Optimizing Frame Rendering
Flutter aims for 60 fps (frames per second) on most devices and 120 fps on devices with higher refresh rates. The Performance View helps you maintain these targets by identifying performance bottlenecks.
Understanding the Performance Timeline
The Performance View displays a timeline showing:
- Frame Rendering Chart: Visual representation of UI thread and GPU thread timing
- Frame Times: Actual millisecond measurements for each frame
- Janky Frames: Frames that took longer than the target frame budget (highlighted in red)
UI Thread vs GPU Thread:
- UI Thread (Dart code): Where your Flutter code executes, widgets build, and layout happens
- GPU Thread (rendering): Where the actual drawing operations occur
Both threads must complete within your frame budget for smooth performance.
Using Performance View Effectively
Identify Jank: Red bars indicate frames that missed the target. Click on a janky frame to see detailed timing information and identify which operations caused the delay.
Profile Mode is Essential: Always profile performance in profile mode, not debug mode. Debug mode includes additional checks and doesn’t represent production performance.
flutter run --profile
Timeline Events: The timeline shows specific events like:
- Widget build operations
- Layout calculations
- Paint operations
- GPU shader compilation
Understanding performance optimization is crucial for delivering smooth user experiences. Managing application state efficiently can significantly impact rendering performance, as unnecessary rebuilds are a common source of jank. Choosing the right state management approach for your Flutter app is essential—different patterns like Provider, BLoC, Riverpod, and others have varying performance characteristics that directly affect how often widgets rebuild.
Performance Optimization Strategies
- Minimize widget rebuilds: Use
constconstructors wherever possible - Leverage RepaintBoundary: Isolate expensive widgets to prevent unnecessary repaints
- Avoid expensive operations in build methods: Move computations outside build
- Use ListView.builder for long lists: Build items lazily instead of all at once
- Profile on real devices: Emulators don’t represent actual performance
Memory View: Tracking Memory Usage
Memory leaks and excessive memory usage can cause apps to crash or perform poorly. The Memory View helps you understand your app’s memory footprint and identify potential issues.
Key Memory Metrics
Memory Overview:
- Total memory used by your app
- Memory allocation trends over time
- RSS (Resident Set Size) - actual physical memory used
Memory Allocation Timeline: Visual graph showing memory usage over time. Look for:
- Steady increases (potential memory leaks)
- Large spikes (expensive operations or large data structures)
- Sawtooth patterns (normal allocation and garbage collection)
Memory Snapshot Analysis
Take memory snapshots to see:
- Objects allocated in the heap
- Object counts by class
- Memory usage by class
- References keeping objects alive
Comparing Snapshots: Take a snapshot, perform an action, take another snapshot, then compare them to see what objects were created and not released.
Common Memory Issues
Image Memory: Images, especially high-resolution ones, consume significant memory. Use appropriately sized images and consider using caching strategies.
Listeners Not Disposed: StreamSubscriptions, AnimationControllers, and other listeners that aren’t properly disposed cause memory leaks.
Large Lists in Memory: Loading entire large datasets into memory instead of using pagination or lazy loading.
Network Monitor: Debugging HTTP Traffic
The Network Monitor provides visibility into all HTTP requests and responses your app makes, essential for debugging API integration issues.
Network View Features
Request List: See all network requests including:
- HTTP method (GET, POST, etc.)
- URL
- Status code
- Request and response times
- Data size
Request Details: Click any request to view:
- Headers (request and response)
- Request body
- Response body
- Timing information
WebSocket Support: Monitor WebSocket connections and messages in real-time.
Debugging API Issues
The Network Monitor helps you:
- Verify requests are being made with correct URLs and parameters
- Inspect authentication headers to ensure tokens are being sent
- Examine response data to see what the API actually returns
- Identify slow API calls that impact user experience
- Debug CORS issues in Flutter web applications
When building applications with backend services, understanding how your app communicates with APIs is crucial. Whether you’re working with RESTful services, implementing APIs in Go, or integrating with AWS Amplify for your Flutter backend, the Network Monitor provides the visibility you need to debug and optimize network communications.
Debugger: Step-by-Step Code Execution
The integrated debugger lets you pause execution, inspect variables, and step through your code line by line.
Debugger Capabilities
Breakpoints: Set breakpoints by clicking in the gutter of your IDE or using the debugger interface. Execution pauses when a breakpoint is hit.
Variable Inspection: When paused, inspect:
- Local variables and their values
- Object properties
- Call stack
- Evaluation of expressions
Stepping Controls:
- Step Over: Execute the current line and move to the next
- Step Into: Enter a function call to debug inside it
- Step Out: Complete the current function and return to the caller
- Continue: Resume execution until the next breakpoint
Conditional Breakpoints: Set breakpoints that only trigger when specific conditions are met, useful when debugging issues that occur in specific scenarios.
Debugging Best Practices
- Use meaningful variable names for easier inspection
- Add descriptive print statements in combination with breakpoints
- Leverage the call stack to understand execution flow
- Use conditional breakpoints for issues that occur after many iterations
- Inspect widget state during rebuilds to understand state changes
- Keep a Dart/Flutter cheat sheet handy for quick reference to syntax and common patterns while debugging
Logging View: Application Diagnostics
The Logging View aggregates all log output from your application, including:
print()statementsdebugPrint()outputdeveloper.log()messages- Framework diagnostic messages
- Error messages and stack traces
Effective Logging Strategies
Structured Logging: Use consistent log message formats for easier filtering and searching:
developer.log(
'User action performed',
name: 'UserService',
error: error,
stackTrace: stackTrace,
);
Log Levels: Differentiate between different severity levels:
- Debug information
- Informational messages
- Warnings
- Errors
Filter and Search: Use the Logging View’s filtering capabilities to focus on specific types of messages or components.
App Size Tool: Analyzing Build Size
Understanding what contributes to your app’s size is important for maintaining a reasonable download size and avoiding app store restrictions.
Size Analysis Features
The App Size tool breaks down your compiled application by:
- Dart code: Your application code and dependencies
- Assets: Images, fonts, and other resources
- Native code: Platform-specific code and libraries
Reducing App Size
- Remove unused dependencies from pubspec.yaml
- Optimize images: Use appropriate formats and resolutions
- Enable code shrinking with the
--split-debug-infoflag - Lazy load features that aren’t immediately needed
- Analyze package contributions and consider lighter alternatives
- Consider containerized builds: Dockerizing your Flutter web app can help create optimized production builds with consistent output sizes
Integration with Development Environments
VS Code Integration
VS Code provides excellent Flutter DevTools integration. When you’re setting up your development environment, VS Code offers a streamlined experience for Flutter development with built-in DevTools access.
The Flutter extension for VS Code offers:
- One-click DevTools launch
- Integrated debugging
- Hot reload support
- Widget inspection directly in the editor
For developers who want to take their VS Code setup further, mastering keyboard shortcuts and workspace configurations can enhance productivity significantly. Understanding which development tools and frameworks are most popular can also help you make informed decisions about which technologies to invest time learning.
Android Studio Integration
Android Studio also provides native DevTools integration:
- DevTools button in the toolbar
- Integrated with the Flutter Inspector panel
- Seamless debugging workflow
Best Practices for Using Flutter DevTools
Development Workflow Integration
Early and Often: Don’t wait until you have problems. Use DevTools regularly during development:
- Check widget structure as you build
- Profile performance incrementally
- Monitor memory usage during feature development
Test on Real Devices: Emulators and simulators don’t accurately represent real-world performance. Always profile on actual devices, especially lower-end devices your users might have.
Profile Mode for Performance: Remember to use profile mode when measuring performance. Debug mode includes checks that slow down your app significantly.
flutter run --profile
Document Baseline Metrics: Record performance metrics for key screens and user flows. This helps you notice when changes degrade performance.
Team Collaboration
Share DevTools URLs: When debugging with team members, you can share the DevTools URL for collaborative debugging sessions (ensure apps are running on accessible networks).
Screenshot Evidence: DevTools makes it easy to capture screenshots of widget trees, performance timelines, and memory graphs for bug reports and documentation.
Establish Performance Budgets: As a team, define acceptable performance metrics:
- Maximum frame render time
- Maximum memory usage
- Acceptable app size
- API response time thresholds
Advanced DevTools Features
Timeline Deep Linking
You can share specific performance timelines by saving and loading timeline data. This is useful for:
- Comparing performance across different code versions
- Sharing performance issues with team members
- Documenting performance improvements
Custom Diagnostic Properties
Add custom diagnostic properties to your widgets for better debugging:
@override
void debugFillProperties(DiagnosticPropertiesBuilder properties) {
super.debugFillProperties(properties);
properties.add(StringProperty('userId', userId));
properties.add(IntProperty('itemCount', items.length));
}
These properties appear in the Widget Inspector, making debugging more informative.
DevTools Extensions
The Flutter team continues to add new features and tools to DevTools. Keep your Flutter SDK updated to access the latest capabilities:
flutter upgrade
Common Issues and Solutions
Issue: DevTools Won’t Connect
Solution:
- Ensure your app is running in debug or profile mode
- Check that there are no firewall issues blocking the DevTools port
- Try launching DevTools with the explicit VM service URL
Issue: Performance Data Seems Wrong
Solution:
- Confirm you’re running in profile mode, not debug mode
- Test on a physical device, not an emulator
- Restart DevTools and your application
Issue: Widget Inspector Not Showing All Widgets
Solution:
- Enable “Show Debug Mode Banner” to confirm you’re in debug mode
- Try toggling select widget mode off and on
- Restart the application if hot reload has caused state issues
Conclusion
Flutter DevTools is an indispensable part of the Flutter development ecosystem. By mastering its various features—from the Widget Inspector to the Performance View, from Memory profiling to Network monitoring—you’ll be equipped to build high-performance, bug-free applications efficiently.
The key to getting the most from DevTools is to make it a regular part of your development workflow, not just a tool you reach for when problems arise. Regular use helps you understand your app’s behavior deeply and catch potential issues before they become problems.
Whether you’re debugging a complex layout issue, optimizing performance for smooth 60fps animations, tracking down a memory leak, or investigating API integration problems, Flutter DevTools provides the visibility and insights you need to be successful.
Start incorporating DevTools into your daily Flutter development today, and you’ll quickly wonder how you ever developed without it.
When to Use Each DevTools Feature
Widget Inspector:
- Building new UI layouts
- Understanding existing widget structures
- Debugging layout issues
- Optimizing widget rebuild performance
Performance View:
- Profiling frame rendering
- Identifying jank and dropped frames
- Optimizing animations
- Ensuring 60fps performance
Memory View:
- Investigating app crashes
- Finding memory leaks
- Optimizing memory usage
- Understanding memory allocation patterns
Network Monitor:
- Debugging API integrations
- Verifying request/response data
- Identifying slow network calls
- Troubleshooting authentication issues
Debugger:
- Investigating logic errors
- Understanding execution flow
- Inspecting variable states
- Tracking down exceptions
Logging View:
- Monitoring application behavior
- Tracking user actions
- Debugging issues in production builds (with proper logging)
- Understanding framework messages
Where to Learn More
Flutter DevTools is continuously evolving with new features and improvements. Stay updated with:
- Official Flutter documentation
- Flutter DevTools release notes
- Flutter community forums and discussions
- Conference talks and tutorials on Flutter development
As you continue your Flutter development journey, remember that DevTools is just one part of a comprehensive toolkit. Understanding Dart language fundamentals, mastering your IDE, implementing proper state management patterns, and following deployment best practices all work together to create a solid development workflow.
External References and Resources
This article was written using information from the following sources:
- Flutter DevTools Official Documentation - Official Flutter documentation for DevTools
- Flutter DevTools GitHub Repository - Source code and issue tracking for Flutter DevTools
- Dart DevTools Guide - Dart language official DevTools guide
- Flutter Performance Best Practices - Official Flutter performance optimization guide
- Widget Inspector Documentation - Detailed guide to the Widget Inspector
- Performance View Documentation - Official performance profiling guide
- Memory View Documentation - Memory profiling and leak detection guide
- Flutter Community on Reddit - Active Flutter developer community discussions
- Flutter YouTube Channel - Official Flutter video tutorials and updates
Useful links
- Flutter (Dart) Cheat Sheet
- Install and configure Flutter developer environment
- VSCode Cheatsheet
- Programming languages and frameworks popularity
- Using Dev Containers in VS Code
- 6 Ways to Manage State in Flutter Apps (With Code Examples)
- Flutter project with AWS Amplify backend
- Dockerising Flutter Web app with dockerised Flutter build and Nginx